MLOps Software
데이터 처리, AI 모델링, 운영지원에 필요한 자동화된 솔루션을 제공합니다.
고객사 데이터에 최적화된 AI 모델과 사업모델에 최적화된 MLOps Pipeline을 제공합니다. 또한 AI 모델링과 운영 자동화 지원(최신 알고리즘 활용한 AutoML 지원, 개발 기간 및 비용 절감)과 현장 인력의 관리 편의성을 향상할 수 있도록 솔루션을 제공합니다. (No Code 지원으로 일반 현장 엔지니어가 운영가능, 효율적인 인력 운영 및 비용 절감)

AI Studio
AI Studio는 누구나 쉽게 전문적인 AI 모델을 만들 수 있도록 편의성을 갖춘 써로마인드의 자사 플랫폼 입니다.
영상 데이터에 최적화 시킨 AI 모델 개발
Image Classification, Object Detection, Semantic segmentation, and Instance segmentation을 지원하며 오토라벨링 기반의 Data annotation, 데이터 편집기를 제공하여 프로젝트 관리 및 협업 기능을 제공합니다.

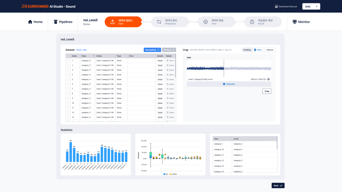
진동/음향 데이터에 최적화 시킨 AI 모델링 플랫폼
원치 않는 대역의 주파수를 걸러낼 수 있는 “band-pass filiter”기능을 제공합니다. 또한 특정 구간에 대한 스펙트럼을 분석하여 음향 특성을 추출하는 MFCC 기능을 제공합니다.

운영 환경에 AI 모델 최적화 및 배포 플랫폼
Object Detection, Pose Detection, Hand Pose, Face Recognition 등 다양한 모델을 제공합니다. 또한 필요한 응용 소프트웨어에 따라 추가 모델 관리 및 활용이 가능하며, 로봇 등 엣지 디바이스 환경에 적합한 경량화 작업을 지원합니다.

개발된 AI 모델을 자동으로 등록하여 관리할 수 있는 플랫폼
개발자를 위한 인공지능 모델 관리 자동화 플랫폼으로 다양한 검색 기능을 통해 용도에 맞는 모델을 쉽게 찾고 재사용할 수 있어 개발 효율성을 크게 증대시킵니다.

References
AI 개발 플랫폼 (H사)
고객사에 적합한 AI 개발/운영 시스템 구축합니다. (On Premise)

SaaS AI 개발 플랫폼 (K사)
구독형 클라우드 AI 개발/운영 서비스를 제공합니다. (Saas)

고장 진단 모델 개발 플랫폼 (H사)
잘 정제된 양질의 데이터를 확보하기 어려운 제조 현장의 한계를 뛰어넘어 입력 데이터에 가장 적합한 데이터 전처리와 특징 벡터 추출 방법 자동화하여 모델을 개발합니다.

써로마인드의 솔루션으로 고객님의 데이터를
최적의 AI 모델로 이끌어 낼 수 있습니다.